Gode historier.
Optimal produktion af fjernvarme
Minimér forbruget i produktionsleddet og hos kunden.
Varmetarifferne skal ned i stedet for op.
Reduktion af biomasse – maksimering af solens bidrag
Udnyt din buffertank bedre.
Find fejl hos kunden
Fungerer varmesystemet korrekt ? Unormalt forbrug ?
Find karakteristika i bygninger
Med løbende log af data skabes et digitalt aftryk af bygningen.
Styring lokalt eller i skyen
Sikkert design, hvor alle parametre kontrolleres

Fjernvarme optimering
Reduktion af energiforbruget indenfor fjernvarmen.
Det var Sustech’s indtog til machine learning og algoritmer, hvor der blev bygget en Digital Tvilling af en varmeforbruger under et EUDP projekt, Digital Energy Lab i samarbejde med HOFOR A/S, DTU og Bornholms Energi- og Forsyning A/S. Deraf blev der udtænkt mange koncepter videre, som nu er en del af pakken i DataMagnet.
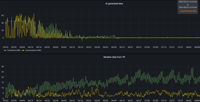
Optimering og reducering af energiforbrug i produktionsleddet. Her har vi leveret en logningsløsning til tre kraftvarmeanlæg i Nuuk, Grønland. Her er formålet at få indsigt i den energimængde som leveres ud i varmenettet samtidigt med at en algoritme trænes til at kunne forudsige forventet energiaftag i fjernvarmenettet ud fra kommende vejrudsigter. Nukissiorfiit opnår detaljeret viden om mængden af varmetab i forsyningsnettet når den producerede energimængde sammenlignes med den afregnede.
Vi er i dialog med flere selskaber om optimering og tilrettelæggelse af produktion af varme mellem forskellige produktionsformer med mindst muligt forbrug af primære ressourcer. I det samlede billede bidrages der til lavere CO2 udledning og reduktion af omkostninger. Her er modeldannelse af det samlede system og brug af machine learning nøgleparametre. Her interfacer vi direkte til PLC eller SCADA systemer.
Reducering af returtemperatur hos forbrugeren og dermed energiforbrug i forbrugsleddet. Dette er nøglen i fjernvarmebranchen til bedre energiudnyttelse og mindsket varmetab. Her er det tanken at bygge videre på de erfaringer omkring machine learning og den digitale model af en fjernvarmeforbruger, som vi opnåede i projektet Digital Energy Lab tilbage i 2022.
Herunder et ”Indsvingningsforløb” på en algoritme indlæring baseret på fjernvarme forbrugsdata logget hvert minut.

